高性能物联网MQTT Broker - EMQX
EMQX介面导览与简易MQTT通讯实作

前言
提到MQTT协定,大多数人第一个想到的场景应该是在物联网的通讯之中,其中原因在于MQTT相比网页上使用的HTTP协定来的更简便,传输的封包讯息也更小。非常适用于在有限频宽和计算资源的状况下收发资料。
至于MQTT具体协议是在做什么 就让我们看下方的图来说明

从图中我们可以看到 正中间有一个类似MQTT大脑的地方,一般称之为MQTT Broker, 这里会将左边的讯息发布(Publish) 转送到右边的订阅者(Subscribe)手上。这样就完成了一次消息的传递。
问题: 那么我们怎么确认发布与通讯可以正确传递,但又不会拿到其他的杂讯?
从图中可以看到各个项目连接的地方有一些类似路径的东西,这个是所谓的主题(Topic),发布与订阅在同一个主题才能接收到讯息。
如果想取得多个主题可以在路径中设置# 来进行多主题读取,但需要注意/代表分层且第一层开头没有/
与相似产品Mosquito的差异
老牌的Mosquito对于有研究IoT的爱好者来说,想必不陌生,其简单的安装方式。让使用者可以快速体验MQTT协议的各个组件如何设置。
但相较之下有以下几个理由令我觉得使用EMQX也不失为一个好选择。
- 短时间可以处理更多的消息传递
- 直接有GUI画面可以进行浏览和额外设置
- 内部可以将数据倒出Prometheus(时序性资料库)进行存储
- 如果需要使用在微务架构上,也有提供相应的安装方式

开始之前
在正式进入我们今日主题之前,会需要使用以下两项工具来演示
- Docker
- MQTTX
Docker启动EMQX
安装好Docker之后输入以下指令
|
|
- -d : 背景运行
- -p : 端口mapping(前者是电脑本的port 后者是容器内部的port)
- -v : 目录挂载进行永久化存储($PWD = 电脑当前目录)
- 1883 : MQTT标准通信Port
- 8083 : WebSocket
- 8084 : 具有SSL 的 WebSocket
- 8883 : 具有SSL 的 MQTT
- 18083 : Web UI
本地环境如果没有EMQX的image,Docker run 会自动到Docker Hub 上去下载,看到如右侧的指令跑完,在浏览器上输入http://lcoalhost:18083即可进入Login Page
Username : admin
Password : public
第一次登系统会提示修改密码

功能探索
系统资讯概览
进入首页后预设简体中文,可以透过右上角齿轮选择语言 和黑/白模式
红框中的内容可以看到系统的资讯概览,例如:系统资源、MQTT订阅数量、目前有多少Topic

建立一个User

建立用户资料库

可以看到用户资料库已经建立,点选User 进入里面新增之后要用的Username

新的user没有帐号复杂度限制

至此已经建立了连线的必备资讯,我们可以开始透过连线来使用EMQX了
MQTT连线测试
点选新连线输入以下资讯
- HOST : MQTT + 连线IP(本机用localhost)
- Port : 1883
- Username : 上一小节设定的帐号
- Password : 上一小节设定的密码

设定好连线后需要先设定订阅主题 后续才能收到发布
订阅主题 -> topic/#
发布主题 -> topic/123、topic/456
图片中的红线代表着分别是哪一方产生的回应(订阅、发布)
图片中发布讯息框上面有一个写者 topic/456 的栏位 更改这里可以发布不同主题

WebSocket 连线设定

接下来我们可以透过同一个页面的下方发布和订阅消息,但如果消息订阅主题错误,会产生有送出但没收到的状况

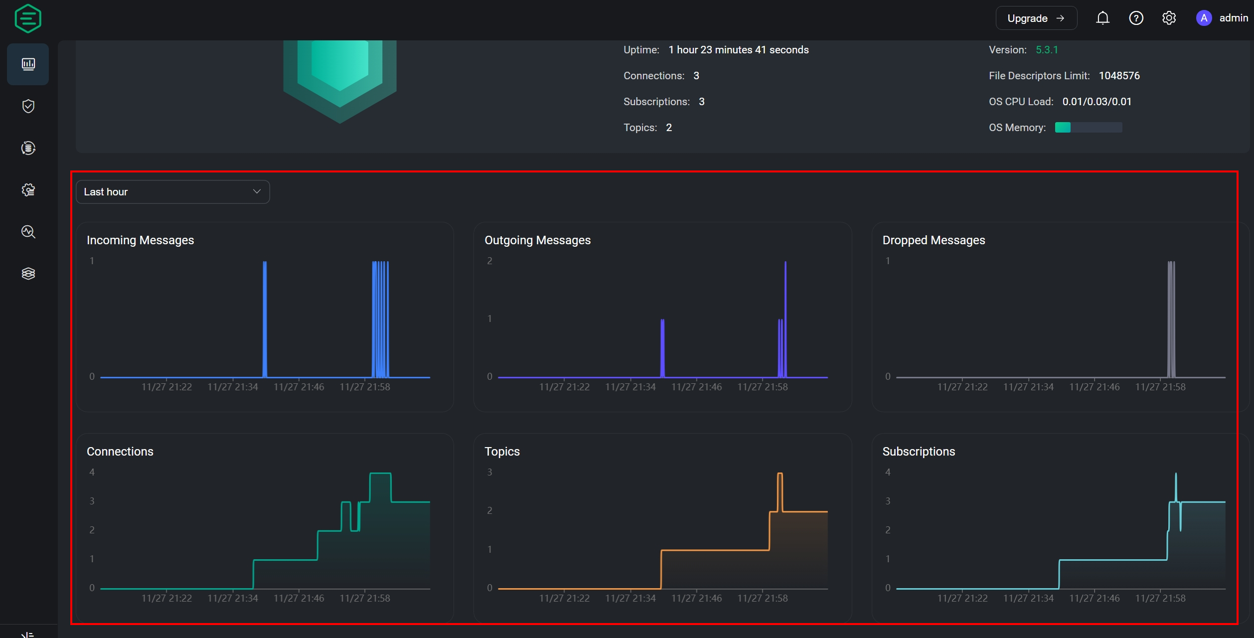
图表检视
回到首页可以看见刚才进行连线的资讯已经整理成时序性图表呈现
- Incoming Messages 指的是发布传入MQTT Broker的数量
- Outgoing Messages 指的是传入订阅的数量

结语
相信上述的操作能让读者对EMQX有更进一步的认识,对于现在的环境来说,具有足够好的扩展能力对于将MQTT协议带入现实能力式不可少的。而这部分在此工具都有相应的满足需求。且操作下来只要有了解MQTT组件间的传递就很容易上手。
当然这些只是入门,后续还会有更进阶的操作可以发掘,比如使用中间件进行数据转换,与资料库整合、设置黑名单等等功能 就留给各位去探索了
