高性能物聯網MQTT Broker - EMQX
EMQX介面導覽與簡易MQTT通訊實作

前言
提到MQTT協定,大多數人第一個想到的場景應該是在物聯網的通訊之中,其中原因在於MQTT相比網頁上使用的HTTP協定來的更簡便,傳輸的封包訊息也更小。非常適用於在有限頻寬和計算資源的狀況下收發資料。
至於MQTT具體協議是在做甚麼 就讓我們看下方的圖來說明

從圖中我們可以看到 正中間有一個類似MQTT大腦的地方,一般稱之為MQTT Broker, 這裡會將左邊的訊息發布(Publish) 轉送到右邊的訂閱者(Subscribe)手上。這樣就完成了一次消息的傳遞。
問題: 那麼我們怎麼確認發布與通訊可以正確傳遞,但又不會拿到其他的雜訊?
從圖中可以看到各個項目連接的地方有一些類似路徑的東西,這個是所謂的主題(Topic),發布與訂閱在同一個主題才能接收到訊息。
如果想取得多個主題 可以在路徑中設置 # 來進行多主題讀取,但需要注意/代表分層且第一層開頭沒有/
與相似產品Mosquito的差異
老牌的Mosquito對於有研究IoT的愛好者來說,想必不陌生,其簡單的安裝方式。讓使用者可以快速體驗MQTT協議的各個組件如何設置。
但相較之下有以下幾個理由令我覺得使用EMQX也不失為一個好選擇。
- 短時間可以處理更多的消息傳遞
- 直接有GUI畫面可以進行瀏覽和額外設置
- 內部可以將數據倒出Prometheus(時序性資料庫)進行存儲
- 如果需要使用在微務架構上,也有提供相應的安裝方式

開始之前
在正式進入我們今日主題之前,會需要使用以下兩項工具來演示
- Docker
- MQTTX
Docker啟動EMQX
安裝好Docker之後輸入以下指令
|
|
- -d : 背景運行
- -p : 端口mapping(前者是電腦本的port 後者是容器內部的port)
- -v : 目錄掛載進行永久化存儲($PWD = 電腦當前目錄)
- 1883 : MQTT標準通信Port
- 8083 : WebSocket
- 8084 : 具有SSL 的 WebSocket
- 8883 : 具有SSL 的 MQTT
- 18083 : Web UI
本地環境如果沒有EMQX的image,Docker run 會自動到Docker Hub 上去下載,看到如右側的指令跑完,在瀏覽器上輸入 http://lcoalhost:18083即可進入Login Page
Username : admin
Password : public
第一次登系統會提示修改密碼

功能探索
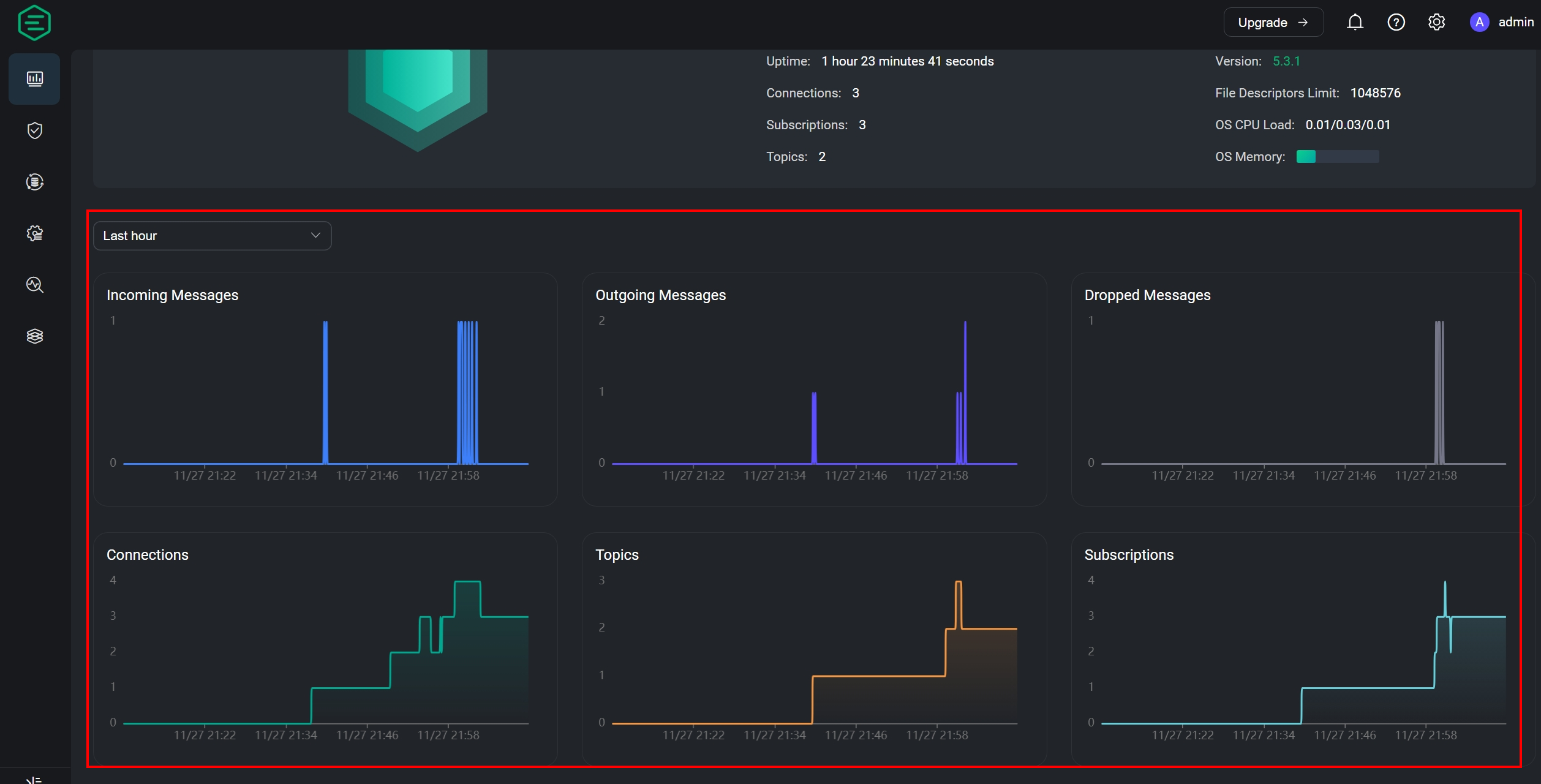
系統資訊概覽
進入首頁後預設簡體中文,可以透過右上角齒輪選擇語言 和黑/白模式
紅框中的內容可以看到系統的資訊概覽,例如:系統資源、MQTT訂閱數量、目前有多少Topic

建立一個User

建立用戶資料庫

可以看到用戶資料庫已經建立,點選User 進入裡面新增之後要用的Username

新的user沒有帳號複雜度限制

至此已經建立了連線的必備資訊,我們可以開始透過連線來使用EMQX了
MQTT連線測試
點選新連線輸入以下資訊
- HOST : MQTT + 連線IP(本機用localhost)
- Port : 1883
- Username : 上一小節設定的帳號
- Password : 上一小節設定的密碼

設定好連線後需要先設定訂閱主題 後續才能收到發布
訂閱主題 -> topic/#
發佈主題 -> topic/123、topic/456
圖片中的紅線代表著分別是哪一方產生的回應(訂閱、發佈)
圖片中發佈訊息框上面有一個寫者 topic/456 的欄位 更改這裡可以發佈不同主題

WebSocket 連線設定

接下來我們可以透過同一個頁面的下方發佈和訂閱消息,但如果消息訂閱主題錯誤,會產生有送出但沒收到的狀況

圖表檢視
回到首頁可以看見剛才進行連線的資訊已經整理成時序性圖表呈現
- Incoming Messages 指的是發佈傳入MQTT Broker的數量
- Outgoing Messages 指的是傳入訂閱的數量

結語
相信上述的操作能讓讀者對EMQX有更進一步的認識,對於現在的環境來說,具有足夠好的擴展能力對於將MQTT協議帶入現實能力式不可少的。而這部分在此工具都有相應的滿足需求。且操作下來只要有了解MQTT組件間的傳遞就很容易上手。
當然這些只是入門,後續還會有更進階的操作可以發掘,比如使用中間件進行數據轉換,與資料庫整合、設置黑名單等等功能 就留給各位去探索了
